Search
On FM Scout you can chat about Football Manager in real time since 2011. Here are 10 reasons to join!

1860 Munich - The Battle For Oktoberfest

The rise of 1860 Munich
Started on 19 December 2022 by WILKOFM
Latest Reply on 17 January 2023 by Shakawkaw
 


TSV 1860 Munich…. After following them more closely over the last couple of years and always seeing how dominant Bayern are in Germany I thought it was time for a change!

The downfall of a club that is now in the third tier of German football is fascinating, along with old dodgy owners and the huge debt (£52 million) hanging over every move this is a challenge well worth taking on! (Oh and of course the deciding factor of going to Oktoberfest this year and seeing nothing but Bayern everywhere we went!)

As I’ve never thought to manage outside of England/Scotland and some time in the lower Portuguese divisions (don’t ask) Its time for a new save and I thought why not bring you along with me!

The goals for my save:
- Work my way up the divisions & win the Bundesliga
- Win back-to-back Bundesliga’s
- Become the highest rank team in Munich
- Have the best academy in Germany

And before I continue, I would say end with more titles than Munich but when they already start on 32 and im not sure if I’ll be able to complete 50 odd seasons, but you never know…. Stranger things have happened!

I plan to post 3 or 4 times a season! Smashing through 2 to 3 hours per night means I should be able to get ticking over quite nicely!

Also, my end goal for all of this is to be able to head back over to Oktoberfest next year, knowing TSV 1860 Munich are the greatest team in the city…. At least in my save….

I’ve never really done anything like this before and my main goal for this whole blog/thread is to get some interactions and hear about what you are all working on at the moment too!
1


Season 1 - Taking Over & Pre Season

So taking over at any club i always spend a fair amount of time evaluating the squad and figuring out what contracts need to be sorted. With around £5k left in the wage budget there was a little bit of space to play around with.



Here's what the squad looked like on the first day. With 14 players out of contact at the end of the year i thought it would be a good idea to try and sort some of them out from the start, securing some of the long term futures of potential players for 2. Bundesliga. Sadly this was not the case, with nearly all players asking for at least a £1500 - £2000 pay rise per week. So i think it's time to clear the deck and begin a little mini first season overhaul!

Board & Supporter Objectives




The expectations are to be expected for a club of this stature. Very reasonable for a team with a reasonably good starting place for season 1.

Also to note, working within the wage budget seems to be something i need to keep an eye one with their 2nd team players not counting towards the overally budget structure. So any players i bring up do end up taking away from my budget... just something to make a mental note of going forwards.

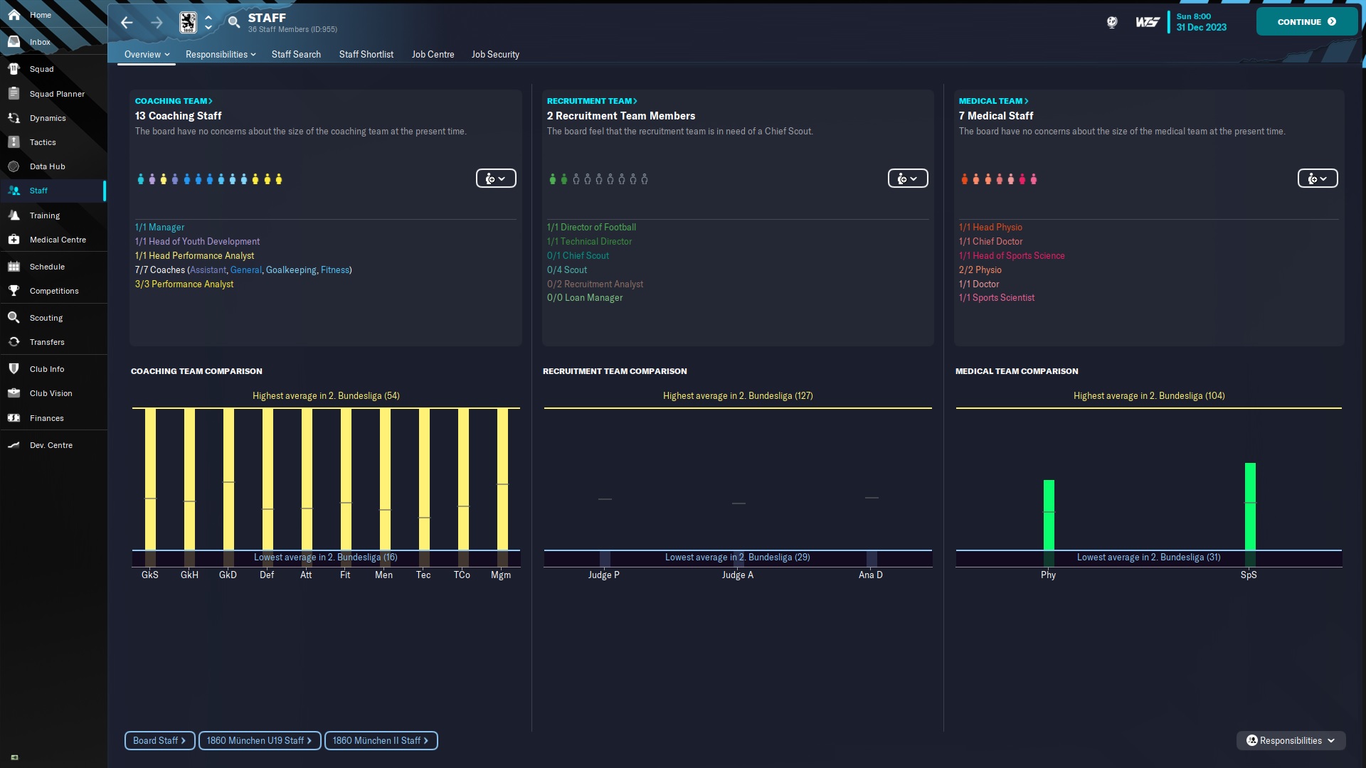
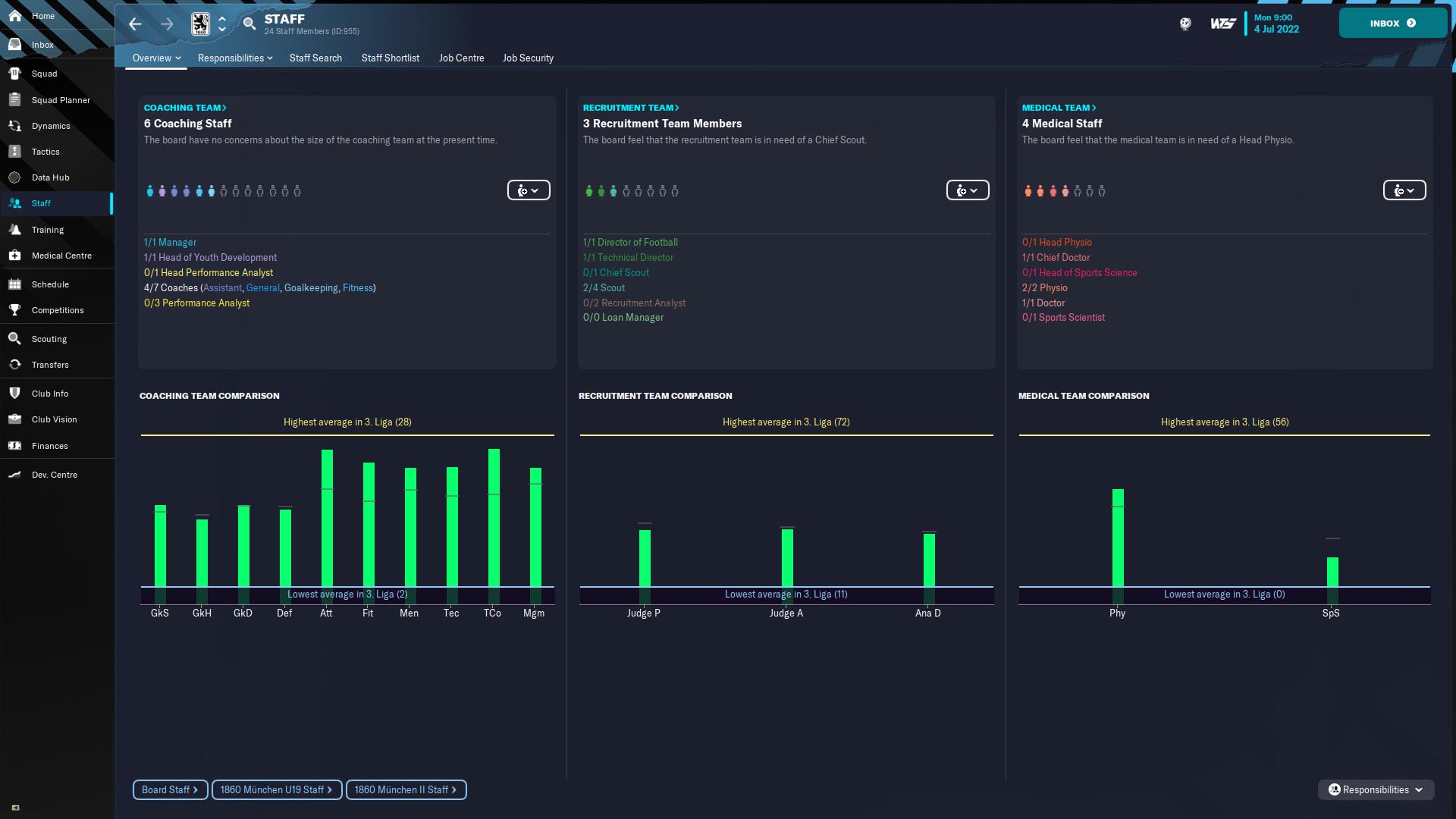
Staff



I'm guessing we're all in the same boat here.... As i do with every save i start with, all coaches will remain in place for the time being. Ill be filling up the quotas i have available with coaches to develop for the future. Luckily 90% of the coaches contracts run out at the end of this season so they'll all be moved on depending on promotion or staying in 3. Liga. (and of course any opportunity for ex-players to join the coaching staff will be taken up immediately! No matter the cost!)

Now it's time to crack on with the summer window and get into the season! My plan is to come back prior to the January Window with an update once ive settled in a little!
Season 1 - Pre Season Transfers


So after some of the contract demans the mini clear out began! Was a little gutted to lose Kretzschmar as he's a younger option for my no.1 and had some reasonable potential in there too. Also having Talling leave for just £90K was frustrating but it's better to get them out for some sort of money now and to be able to use some of the wage budget that was free'd up from these transfers.

Steinhart leaving on Deadline day after playing every game up till that part was also a little frustrating and left me with only one Left Back from September - Xmas.


I went to work on filling in position with a bit of depth, along with some competition for first team places. I've found it's pretty tricky to balance the wage demands of players when your still in the 3rd division, so tried to limit myself to keeping all players within the current wage structure!

- Traore came straight in on the right wing and now has competiton with the late addition of Moha for his spot.
- Lakicevic came in at the right back positon to battle out with some of the younger talents at the club. The plan was for him to play back up to Morgalla, the 17 year old talent, but he moved into Centre back quickly into the season.
- Osede was on trial at the time Deichmann left the club so he was a like for like replacement, being able to play at both CB and CM.
- Tardelli followed quickly after for no other reason than i cant resist bringing in a golden oldie just to see how they would cope at this level, there's always a little fairtale story in there somewhere right?
- Now i've left Pablo till last here.... on loan from Lecce this kid is the real deal. My scouts brought him to me rating him as a 2. Bundesliga quality player and with just the requirement of £475 p/w wages i couldnt say no. Matching him with the 37 year old Tardelli is a match made in heaven...

Now let's see how the seasons gone so far...
December 2022 Review

The Results


So the season didnt get off on the best of footings. With no goals scored in July and being knocked out convincingly, albeit just at 1-0, i wasnt too sure how this review was going to be. I kept at the same 4-2-4 formation but switched a couple of the roles around to get to where i am today. You'll see below how the formation looks now heading into January.

We've been pretty dominant in most game, getting our first goals in the first 30 minutes in a lot of games helps this dramatically. Once we pick up the lead we usually are able to keep possession and push forward on the counter to finish off teams. It's also been great to see the likes of Pablo and Tardelli having a real impact on the games.

Sadly on the day Tardelli reached his 10th game and hit his contract clause for the extra year this happened...

Absoloutely gutted. He was already on target for his best season by a country mile but maybe it's not to be. At this rate he'll be back the end of April so we may get some more game time out of the 37 year old still, but we shall wait and see.

League Table So Far...


So far so good! We top the league on goal difference with Duisburg. One thing ive found really help focus me on the save so far is just having the league fixtures to worry about. Normally with lower league saves, especially in Scotland & England, that there's so many cup games coming up it's hard to keep a strong 11 available at all times. With the training here being more regular and being able to give rest after each game ive felt a lot more in control of how the team looks each week.

How The Team Looks


Here's how the team looks at the end of 2022. The starting 11 is pretty set in stone now, with only a couple of changes for those who are tired (usually a couple who go out on international duty for smaller nations). Also, how can you not love Pablo with 16 in 16!

Yes the tactic is pretty basic and i have got a more defensive 5-3-2 set up that we drop back in to during some of the closer games or to just see games out for the final 20 minutes or so.

The squad is filled with players who can play several positions so this has come in extremely handy when changing formations mid-game.

One thing ive realised with the success we've had so far is that those running out of contract at the end of the season have raised their demands even more now, so i think it may be time for fan favourites Marcel Bar and Stefan Lex to head out in January so i can try and recoup some money prior to season 2. I'm also hoping to keep Goden as he's a decent young talent with only 6 months left on his contract.

And finally our young star Morgalla has interest from several Bundesliga clubs so i've had to agree a value of just £3.5 Million if an offer does come in. If you've ever played as 1860 on here let me know if you've managed to get better value than that as it seems pretty low for someone who has bags of potential!

Now i'm gonna crack on with the January transfers and come back once we hit February!
End of January Update

So we ended January with a pretty busy period after a number of loans became available and were pointed out by my scouts. We got a little creative on deadline day and ended up filling the squad out a little more than expected.

Transfers Out



So with various contracts coming to an end in June it was time to move on some of the higher earners who only really had squad roles. Both Bar and Ehizibue had been playing bit parts in games but when any sort of money offers came in it was time to move them on to clear out a bit of space on the wages. Also during the time club icon Stefan Lex was moved down to the second team which ended up helping the wage bill quite a bit too, allowing some more loans to come in to fill vital areas of the squad.

Transfers In



So as you may be able to tell, transfer deadline day took a loooooooong time. It seemed that each time i agreed a loan a new one would be offered by my scouts / agent offers.

- Otegui was brought in on a 6 months contract as a depth piece at Centre Midfield. He'll slot in as the 4th CM for the rest of the year.
- Walters is someone i had been keeping an eye on for a while but his wage demands we're just that little too high, until the turn of the deadline day when Arsenal dropped this down to 0%, perfect.
- Leroy and Lazetic were brought in within the same hour after they only asking for a small amount per week and really bring a little more class into the team. With Leroy being able to fill both DM / CM positions (rated the best in the squad at those roles) it seemed stupid not to add him in with such a small fee.
- Rowe came in with a few hours to go and can play on both wings, likely to be coming off the bench most games when we need him.
- Finally, Petric came in with out half an hour to go just to secure that backup role behind Hiller incase of any injuries. I probably wont use him at all but just incase of any injuries he beats out all other keepers at the club!

So after all that business was done, this is how we look moving forward in the season!


Results



And here's how the World Cup break and January's fixtures have gone. With quite a hefty break i tried to ensure the squad stayed as match fit as possible and this helped out massively coming into our first league game, going 4-0 up before we let them back into it, eventually coming out as winners.

I may have made a rookie mistake too starting all the new signing in the first game after the window closed. Sometimes you never learn...
1
Season 1 - End Of Season

Champions!



So we did it! CHAMPIONESS OLE OLE OLEEEEEEEEEEEEEEEEEEE!
I felt somewhat redeemed by the january window with some of the loan signings coming up big in the final stretch of the season and this all meant that we managed to not only win promotion to 2. Bundesliga but also win the division at the same time!



It took a little time to bed some of the new players into the squad, as you can see by our shakey February form. But things started to click in March and with Skenderovic turning up the heat from here on in it ended up being pretty plain sailing to the finish line. Of course Pablo was the star throughout the whole season, sadly his loan wont be renewed so that will leave a massive gap next year, but we also had players like Tardelli come back from his lengthy injury to play a role toward the end of the season too.

The Final Table & Awards

Here's how the table looked at the end of the season...



(So yes we were slightly carried by Pablo Rodrigues for a good majority of the season, his 37 goals should not be overlooked....)



Probably one of the highlights so far has been seeing this come into the inbox at the end of the season. 3 of our star players all deservedly filling the top 3 spots in the player of the year awards for our division. Of course this comes with the caveat of new contracts for both Skenderovic and Morgalla, both doubling their wages for next season... but its worth every penny!

The Squad

For those wanting to see some of the final statistics from this season, here's what the squad looked like after we finished the final game of the season.



Of course we all look at the goals and assists to start with but some special mentions need to be handed out to players like Walters and Leroy who came in mid season and really elevated the team, aswell as squad players like Moll, Goden and Lakenmacher who came off the bench regularly to help see out the games.

I've manage to tie up a lot of our players already for next season and with most contracts in the 2nd Team and Youth Squad running until 2024 we'll be keeping a good base in place to work from going into the higher division.

And here's a look at how we lined up this season! Hopefully we can keep the success rolling as we move into 2. Bundesliga!



The Work Starts Now...

So with the season over and a healthy boost in the budgets, we now have around £33,000 to play with in spare wages (although a chunk of that is already taken up with some of the improved deals i'm in the process of handing out!). Hopefully we'll be able to bring in 3/4 really strong squad players along with some stand out loans to help with us moving forward for the 2023/24 season!



Now it's time to make the most of this Christmas break and smash out the summer window...
Season 2 – Life In The Second Division

So, after a successful campaign in our first season, we come into season 2 with the aim of avoiding relegation… but who wants to play a season of FM just hoping you don’t get relegated. I’ve set myself the target of a top half finish, full well knowing anything near that will be seen as a success with the board.



So as July 1st​ comes around, we’re expected to finish 12th​ already in the predictions so it’s definitely looking pretty positive for hitting our goals. No players in the dream eleven as expected and out best rated player is well down the list so there is some work to do!



An issue I came up against that I haven’t had before was the exodus of staff who left when their contracts ended. In previous saves they move onto month-to-month contracts so I just expected them to do the same here. But as all the contracts ended, they all seemed to move on so now I’ve been left with this. I’ll probably fill a few positions in the scouting department then get really stuck into it after the window.

Transfer Business

Now here’s what you all come here for… the Transfers!



After the board added an additional £33K into the wage budget and I moved all £623K of the transfer budget across for the new season I decided to go shopping early with a couple of pre contract deals.

Joe Lumley came in highly rated and with no real sign of a second choice as well as a reasonably low wage of £4200 I thought this was a good deal. I realised pretty quickly with the promotion came a ridiculous jump in wage demands so it did throw a bit of a spanner in the works for the deals this summer.

Diego Reyes comes in as out best player by a fair distance at centre back, and is probably the best player at the club now too. It really was a position I wanted to upgrade to fill the spot alongside Morgalla.

Ben Osborn was the final pre-contract player who can play a variety of positions in the midfield. The plan is play him CM and with the ever-changing formations during the game he’ll fit this role nicely.

Arial Mendy on a Free and Henry Lawrence on loan from Chelsea are the 2 finishing pieces in our back line, at least that’s what I thought they would be…. You’ll know what I mean in a minute. They both are reasonably big upgrades at the back and mean our starters from last year still provide great depth in the whole back line.

After Pablo Rodrigues wasn’t allowed to come back on loan and Tardelli aging like ive never seen before after his injury I really had a massive whole to fill up top. So, I headed to the loan market once again…

Bosilj and Ferguson come in as arguably our two best Strikers in the team, both being able to play Advanced Forward and Pressing Forward. I will be staying loyal to Skenderovic though after his exploits last season. But these two signing, Bosilj on just £1300 a week and no wages at all for Ferguson meant they were no brainers in my eyes. Hopefully with a bit of youth in and around the team up top we should have 3 pretty lethal strikers in the squad this season.

I filled out the final positions with Dina Ebimbe on loan from Frankfurt, another low cost of just £400 a week. He fills squad depth in the centre of the midfield but with quite high potential may become a key player for us as the season progresses. We also have Haydon Roberts on loan from Brighton. He can play anywhere across the back line, at least thats my plan for him. Ill be keeping him on the bench for the times i need him. He's the type of player i love to have in each save every season without a doubt!

And then our deadline day free transfer...

I really didn’t need to make this move at all, but who can resist a 40-year-old Daniel Alves sitting there in the shadows asking for just £625 per week and can play in pretty much every position on the pitch. This is the first transfer I can genuinely see my buying the shirt of in the coming weeks. I don’t really know what else to say on this one apart from ITS DANNY ALVES!

In terms of transfers out, the most notable was Otegui after his contract clause was triggered after playing 5 games and I wasn’t expecting him to be there. So, I shipped him out as soon as a I could for £575K. Moll was the only other noticeable player to leave as the 32-year-old was falling off a cliff edge with his stats so I cashed in for just £155K when I could.



I also have lined up deals for both Lakicevic and Tardelli to leave so I can get their wages off the wage bill (which I am currently over). They are both ageing players and with the depth ive brought in already it made sense to get a bit of extra money in now whilst I could.

The Squad

So, with all that here’s how the squad looks now!
(You’ll see ive already got a couple of games in but ill come to that in the next post at the end of December!)



So now its time to push on and get to the January window! I’m not sure if you can tell but the speed, I’m playing this right now is immense, I’m really enjoying the whole process so will continue to push on!

See you all in December!
December 2023 Review

So, following on from a pretty successful summer window we were ready to kick on in our second season in charge, hopefully beating the drop and heading towards that top half finish.

9 days after the window shut Football Manager did its thing and completely FM ’ed me….



So yeah, Alves was out for 5 months after making just 1 sub appearance. And of course, the injury was because of a ‘fall’. Just ****** Typical.



In better news the board decided it was time to show some faith and back me another 3 years, quite a big deal I though after only being at the club for just over 50 games! That little bit of stability seemed to show with the squad dynamics going up all across the board!

Results & Table



So, the season got off to a tricky start with a very disappointing loss and losing our lead in the last minute to only take a point in the second game. With the window still being open at this time I was still in the process of bedding in some of the new faces.

A real positive after this has been the cup run, we’ve been on, at least the 2 cup wins if you can call that a run? Beating Hoffenheim with a goal in the last few minutes from loan signing Bosilj was a huge win and we were able to take that form back into the league which really helped kick start the season. Another win in November vs Freiburg was again a bit of a catalyst to push us on and stay undefeated in November and December.

So far, it’s gone better than expected, especially with 6 new faces in the line-up this year. The finances have been pretty positive all things considered and hitting full capacity in a good majority of games this season is always a good sign!



So, after all of that, here’s where we are in the table! We’re sitting comfortably in mid table so hopefully we will be hitting our goals for this season. Getting to the second round of the cup was the other goal so that has already been hit too!

Club Update



Here’s how we lined up and what we’ll be pushing forwards with. Sadly, a lot of last years started having been getting as much game time as they expected so we’re going to be shipping a lot of them out this January.

A mistake on my behalf not checking the contracts as regularly as I should have has meant that the likes of Reider, Goden and a few other squad players are refusing to sign new deals. All have been moved to the u19’s and I’ll be looking to pick up what I can in the new year.

On a more positive note, we do have Akarslan coming into the first team squad now, my first regen who ive been waiting to turn 16 to be able to use in the squad. We’ll see how he goes in the back end of the season!



I finally got round to sorting out the coaching team! The likes of Dennis Bergkamp, Sol Campbell and Naldo have all come in (Basically any ex-player with a decent calibre) and as you can see, we have the best coaching team in the league. I’ve gone ahead and fired all my scouts now before January so will be working on that as we look to bring in a couple of new faces to fill the squad out.

Just to give you a heads up, ive been keeping an eye on Ibrahimovic who’s available on a free at the moment… We’ll see what we can do!

Finances?

So, this is more of a question for those of you who may have played at 1860 on this year’s FM. I have had a new board come in after the election process earlier on in the year. One thing ive noticed is now we only have a £1.7 million bank loan that we are repaying and I can’t seem to see the £52 million loan which was here when I first started?

I know it mentioned it was repayable once in the top division but I would have expected it to still stay there until we had to start paying this back? Could the board have covered this when they came into the club or is there something I’m missing here?! Let me know if you have any ideas please!

Right now it’s time to hit the January sales and we’ll see if Zlatan wants to join the gang!
End of January Update – Season 2

So our January window was pretty quiet compared to usual, with just a few holes to fill after some unhappy players left the club. Here’s how we got on…

Transfers Out



We said goodbye to first teamers Lakenmacher, Verlaat and Tardelli early on in the window after all of them were looking to run down their contracts. I was quite happy to pick up any money I could from these, as well as freeing up some wages to be able to put towards some more squad depth pieces.

We also let Goden and Lannert go out on loan as they were unhappy with their playing time and hopefully both will be good moves heading into next season with a bit more experience. Ott is also showing a lott (< sorry) of potential so getting regular playing time at Union Berlin should be a good sign of things to come!

Transfers In



Yes… we did it! This beautiful man has joined the club!



You can call me crazy but a player like Ibra being available is a no brainer, right? Mixing it up with Dani Alves and himself just stinks of goals to me! And the fact hes on just £1.4K a week is a bargain, albeit he’ll be playing 15 mins each game I still can’t wait to see how he turns out!

I was also able to bring in Nkounkou on a free transfer to compete at left back with Mendy. After letting Lannert head out on loan I needed some back up in that position and with Niels only being 23 he could still be someone for the future too!

The final transfer of this reasonably quiet window was bringing in Samuel Bastien on loan from Burnley. The central midfielder seen as a good player for this level and with his work permit expiring at Burnley, I was able to take up the opportunity to sign him on loan for the rest of the season for a reasonably small wage amount too!

So, there wasn’t as many changes as originally planned but I’m pretty happy with the quality we’ve brought in as we head into the second half of the season!

Results



January went well both on and off the pitch as we stayed unbeaten, even if a couple of friendlies were chucked in there too). It’s very positive signs so far so hopefully we keep up the good run and see how far we can push ourselves in our first season back in the second division!
Season 2 - End Of Season

So so so close…

So we were this ------- close to getting into the promotion playoff.



The back half of the season form was better than expected but still we were a little up and down. Surprisingly (not to some), Ibrahimovic had a fantastic impact on the team and this even allowed for a bit of rotation from time to time, something I haven’t been able to do during my time at 1860 so far.

As we entered the final few months of the season Evan Ferguson began to hit some real good form which elevated us into the promotion places, a real over achievement going off the expectations at the start of this year. However, as the season came to a close, we really dropped off a cliff edge, falling to a late defeat at Sandhausen and dropping points we shouldn’t have against St Pauli and Duisberg. This left it all down to the final day of the season, if we could win and Paderborn would lose to 2nd​ in the league Werder Bremen then we would finish in the promotion playoff spot…

So, Ferguson put us ahead after 13 minutes and just moments later Paderborn also took the lead. We stayed in control for the rest of the half until an early second half equaliser and a quick second from Nurnberg seemed to end all hope. Typically, the game faded away with a goal for each team finishing the score line as the game came to an end. This was only to see that Bremen had 2 last minute goals to actually win the game meaning I was just a couple of goals away. just TYPICAL!

The Final Table

So after all of that, here’s how our first season in 2. Bundesliga finished!



The Squad

For those wanting to see some of the final statistics from this season, here's what the line-up and squad looked like at the end of the season.



Similar to the first season we became pretty reliant on our loan signings as we developed as a team across the season. They will be very difficult to replace for next season unless we are able to bring them back in, but this is something ive really struggled with in FM23 so I doubt we’ll be able to.

Morgalla and Reyes formed a decent partnership at the back which will certainly be a real positive going forward, and ive managed to get Lawrence in on a pre-contract deal so we should be able to keep the same back 5 as we enter season 3.

Some Goodbyes…




Sadly, the Ibra and Alves era was not to be. Both have confirmed they are retiring at the end of the season. Neither will come back and Alves has even turned down the chance to be a coach so it’ll be a short but sweet era with the two of them…

Heading into the summer…

So as we head into the summer, we have a bit of money to play with yet again from the board. We’re not expected to have a top half finish next season which is certainly achievable after the success of this season.



We’ll have some big boots to fill from the loan players who are leaving us. There are a couple of up-and-coming youth prospects who ill be looking to use more next season so they’ll be great depth to have available.



As mentioned earlier we already have Lawrence coming in who will slot straight in at right back. I’m also hoping to bring in a few more German/ Home grown in nation players to the club, and as a starting point i was able to agree a deal with Lino Tempelmann who will slot in as a starting CM next year. He’s not only home grown in nation but has the added bonus of being trained at the club too! Something ill be looking more into to see if I can bring a few more back to us…

Now let’s get cracking on this transfer window!
1
Season 3 – Building blocks to push on for promotion!

After hitting all expectations and even exceeding all that were set out by the board it was time to keep building on the squad, we had put together to really consolidate our status in 2. Bundesliga and even give ourselves the potential to reach the playoffs this year!



We’re already seen as a top 6 team in the season preview and with some new additions, I can only see this getting better for us. I think now going into the third season its time to really kick on as a team and bring in some real quality to help us grow both on and off the field.

Players out the door…

So saying all of that, we had to clear out some of the deadwood that I couldn’t see getting much play time aswell as unloading some unnecessarily high wages!



Traore had already agreed a pre-contract with Bologna so he was already out the door as it turned to July.

Mendy was in my plans as my depth at Left Back but after the £160K offer came in I couldn’t really refuse it, especially as that money goes a long way when we are looking at free transfers.

Osede was also a good depth piece at the back but £120K offers as well as his contract only have a year left meant I had to cash in.

I was really disappointed that Osborn left the club, albeit for £825K. He was such a vital piece in the middle of midfield last year but he really threw a strop on when I turned down the first offer of £500K. So, when the next offer came in there was nothing else I could do. Thankfully with his wages being around £11,000 a week it did allow us to really utilise the free transfer and loan market as the window came to a close.

All other players which were loaned out are just to gain some first team experience that I really wasn’t going to be able to offer this year… there’s always next year for them!

Splashing the money… on wages.

14 players. I signed 14 players this window, 9 on free’s and 5 loans. Yes it was a little crazy and yes I loved every bit of it. I’ll run through it by positions…



Lawrence came in on a pre-contract after a great season with us last year. Then I had the option to bring back Reuell Walters who we had on loan in our first season, so these two now sort out our back line taking up the left and right back positions. We also brough in Ian Maatsen on a free to provide cover up and down the left side.

After Osede agreed to leave I decided to bring in Mbe Soh on a free for a bit of depth and then later rounded out the defensive core with a last-minute addition of Zach Awe on loan from Arsenal. I’m pretty happy to use all 4 of our Centre Backs at any time now.

Then in the midfield you already know about Tempelmann who agreed a pre-contract, he’ll be our starting box to box midfielder this year. I was also able to bring back Neudecker to the club, a player who’s on the favourites list aswell as being home grown at club. At only 27 he’s certainly someone ill look to keep around now we have him back. We finished off our centre midfield depth with Fiorini from Man City and Cortinovis for Atalanta, both on loan. Fiorini has played a full season in the championship last year so should be able to cope with this level and may well be our starting DLP as we grow into the season.

On the wings we were only really left with Moha and Vrenezi (and potentially Skenderovic) so we spent a little more money on wages to bring in the next few players.

Daniel Maldini comes in highly rated and adds that bit of youth to the wide areas where we really need it. This is also the case with Morgan Rogers who was released by City and can fill out both the wing positions aswell as slotting in upfront which is a bonus. They won’t be starters to begin with but will certainly have big roles to play this year. I was also able to bring in Conor Noss, who’s home grown in nation. He has some good potential and can play anywhere across the midfield so is a great squad player whilst having low playing time expectations.

Now onto the money makers…

Cedric Gondo looks like a machine to me, he’s still only 27 and has never really scored goals but playing in that pressing forward role he’s really someone I was looking for this year. The best part being that he is actually our player too so we really can look to develop him and finally have a bit more of a stable core to the team going forward.

Then on deadline day I decided to round out the squad with a decent striker on loan so the offers started to go out there, and I mean a lot of offers were sent! Finally, with just a few hours to go we got a deal done for Brazilian striker Rodrigo Muniz from Fulham. He looks as if he’ll fit the bill nicely as our advanced forward and to battle it our with Rogers and Skenderovic he may add that real bit of quality up-top that we have been looking for if we are going for a playoff push!

(Apologies i can't seem to upload any addional images right now, if i get it working you'll see all their profiles here!)

The Squad

So, with all of the ins and outs here’s how the squad looks now! Definitely stronger than we started the summer with and hopefully potential for a lot of these free signings to grow with us whilst not having to rely on loan players as much!



Now it’s time to work our way up the league and hopefully a big playoff push for this season! Going off how we finished last year I can certainly see the playoffs as a real target this year and dare I even mentioned the word…. Promotion?
December 2024 Review

So the first part of this season has been pretty impressive!




The board has agreed to both the Youth Facilities and the Training Facilities to be upgraded and at a pretty cheap price too. That second season in this division meant that we’re really putting the £11 Mill prize money to use.

Both upgrades should be done by the end of this season so it’s a real step in the right direction for our goal of getting that top class youth academy.

Results & Table



The impressive start carried onto the pitch as we really kicked on in the first half of this year. We’ve managed to maintain some good unbeaten runs and are scoring goals for fun this year!

Rodrigo Muniz is a little loan star this year, following in the footsteps of out previous loan heroes. But more importantly Gondo has hit the ground running and is currently our top scorer at the club! Both being in such great form has meant Skenderovic has moved out wide or been left on the bench, something I definitely wasn’t expecting to happen this year.

Morgalla and Reyes at the back have again been solid but I feel this could all change as Morgalla is now receiving offers of £11 Mill and after already turning down £6Mill offers this summer I feel its not long till the board accept one of these. That will be a real blow, especially with the form we’ve been in!

We also got smashed by Dortmund in the DFB-Pokal but ahh well…. Who cares about the cup ay? (as I’m crying typing this…)



So, as you may have been able to tell from the results, we are now top of the league! With an 8-point cushion I’m feeling pretty confident in this being a great season. We’re smashing our expectations this year and with the squad we have in place we have a really good shot at promotion!

Club Update



Due to this season going so well I don’t plan on bringing anyone in this January unless we do lose someone like Morgalla. I have both Noss and Kobylanski looking to leave on loan which will bring the squad down to 21 players. So, I’m going to bring in a couple of the youth prospects to fill out the squad a little.

The only position I’d like to improve is in goal but I always find the summer period is best to pick up a decent keeper so I may have to wait for now!

The Future is Bright!



So, in the background ive been clearing out some of the youth prospects that really wouldn’t cut it at the top level in Germany. This has now left us with this really strong u19’s squad which I think we’ll be seeing a lot more of going forward!

Horn, Akarslan and Schutt will all be getting a look in this season and may well be part of the squad next season if they can start to fulfil some of their potential!

The pieces are starting to fall into place now and we really could be on the charge to the Bundesliga! I'll be back after January with hopefully little to no business needed! Please board if your listening, don’t sell anyone!!
This is a great story so far, I have just started my save with 1860, keep posting I'm waiting to see the progress.
Very nice story so far, you're doing very well in your second season in 2. Bundeliga. Personally I have taken Viktoria Koln up to the 2. Bundesliga, but I am really struggeling making that final step into the top 3 and promotion.

You are reading "1860 Munich - The Battle For Oktoberfest".

FMS Chat

Stam
hey, just wanted to let you know that we have a fb style chat for our members. login or sign up to start chatting.